Kolegové,
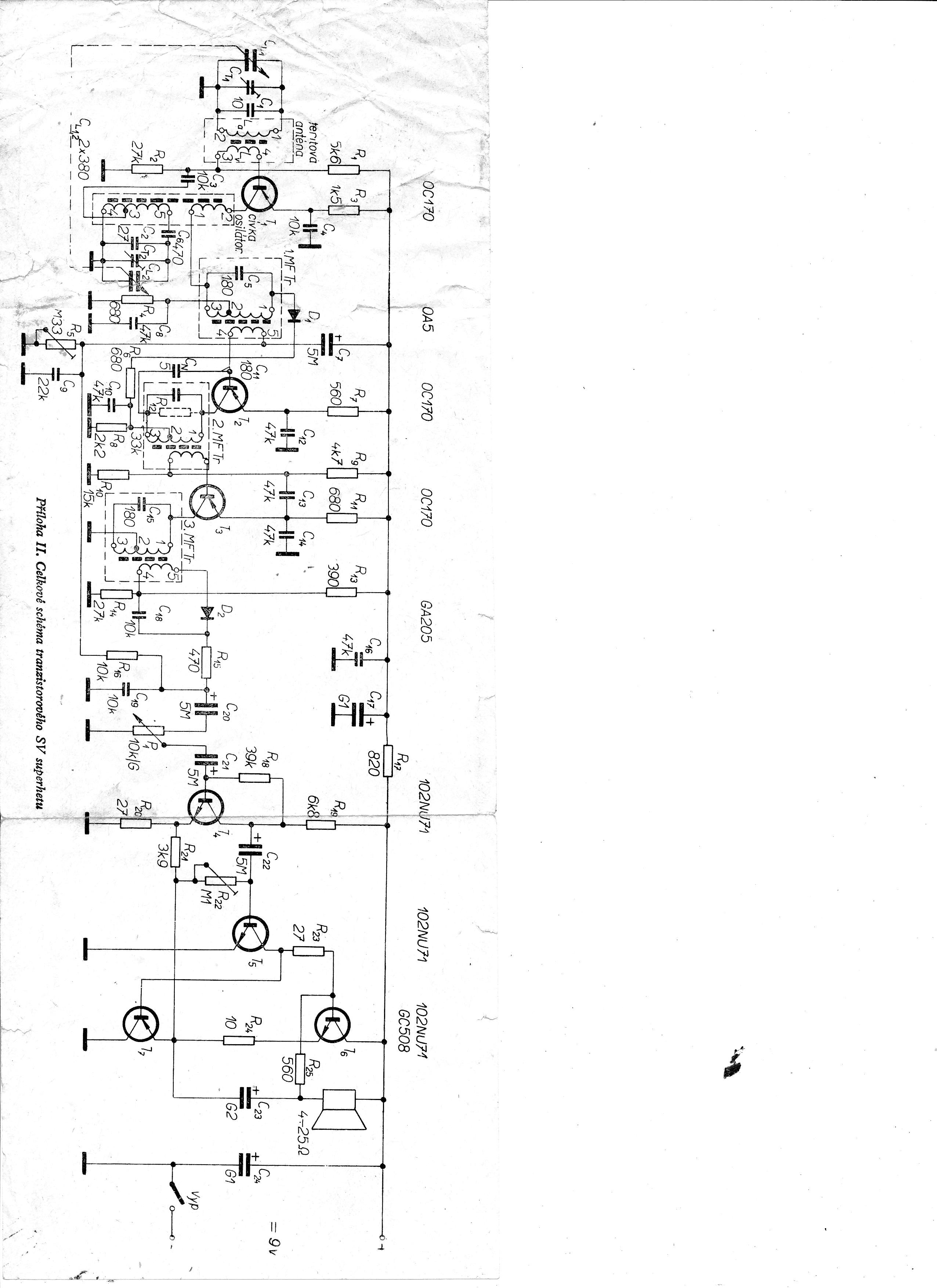
nevíte někdo, z jaké knihy je přiložené schema ?
Děkuji
Vladimír
Z jaké knihy je obrázek ?
Re: Z jaké knihy je obrázek ?
Schema je z knihy vydané od Naše vojsko knižnice Svazarmu v roce 1970-autořiJ-Hercik-I.Marvánek OK 1 AML a jmenuje se Tranzistorový superhet.
